云原生技术开发-简单REST应用开发日志
项目简介
基于 Spring Boot 开发一个 REST 应用,并结合云原生技术栈(Docker、 Kubernetes、Jenkins、Prometheus、Grafana)完成限流控制、持续集成部署、指标采集与扩容 验证的全流程实践。
功能开发
实现REST接口
实现一个简单的 REST API 接口(如 /hello),返回固定 JSON 数据:
{"msg": "hello"}
实现限流控制
要求接口支持限流功能:当请求频率超过每秒 100 次时,返回 HTTP 状态码 429 Too Many Requests。
限流实现方式不限,可选择:
- 本地限流库(如:Guava RateLimiter、Bucket4j);
- 使用 Spring Cloud Gateway 限流插件;
- 自定义拦截器 + 原子计数器等。
暴露访问指标给 Prometheus
应用需暴露接口访问频率(QPS)等指标,供 Prometheus 采集。Actuator + Micrometer 已自动 统计 HTTP 请求,指标为:
# 某接口请求次数(已分状态码、方法等标签)
http_server_requests_seconds_count
# 某接口响应时间总和(单位为秒)
http_server_requests_seconds_sum
统一限流机制
当服务部署多个副本(Pod)时,实现全局统一限流功能:当服务以多个副本(Pod)部署在 Kubernetes 中时,所有实例共享同一个限流策略,而不是每个实例独立计算。可以使用 Bucket4j + Redis 方案。
DevOps 流水线构建与部署
编写 Dockerfile 构建镜像
编写项目的 Dockerfile,构建出可运行的 Spring Boot 镜像,建议使用多阶段构建。
编写 Kubernetes YAML 文件
准备以下资源对象的 YAML 文件:
- Deployment(包含多个副本);
- Service(暴露服务);
- ServiceMonitor 配置。
要求支持 imagePullPolicy、资源限制等规范配置项。
持续集成流水线
编写 Jenkins CI 流水线脚本(Jenkinsfile),实现以下功能:
- 拉取代码;
- 构建项目(例如使用 Maven/Gradle);
- 运行至少一个单元测试;
- 构建并推送 Docker 镜像到镜像仓库。
代码提交自动触发流水线
配置 Git 仓库 Webhook,实现持续集成部署流水线的自动触发
监控与弹性扩展实践
采集 Prometheus 指标
通过配置 ServiceMonitor,实现 Prometheus 对部署在 Kubernetes 中的 Spring Boot 应用的 /actuator/prometheus 指标采集。
配置 Grafana 监控面板
在 Grafana 中创建自定义 Dashboard,包括:
- CPU 使用率;
- 内存使用率;
- JVM 指标(堆内存、线程数、GC 次数);
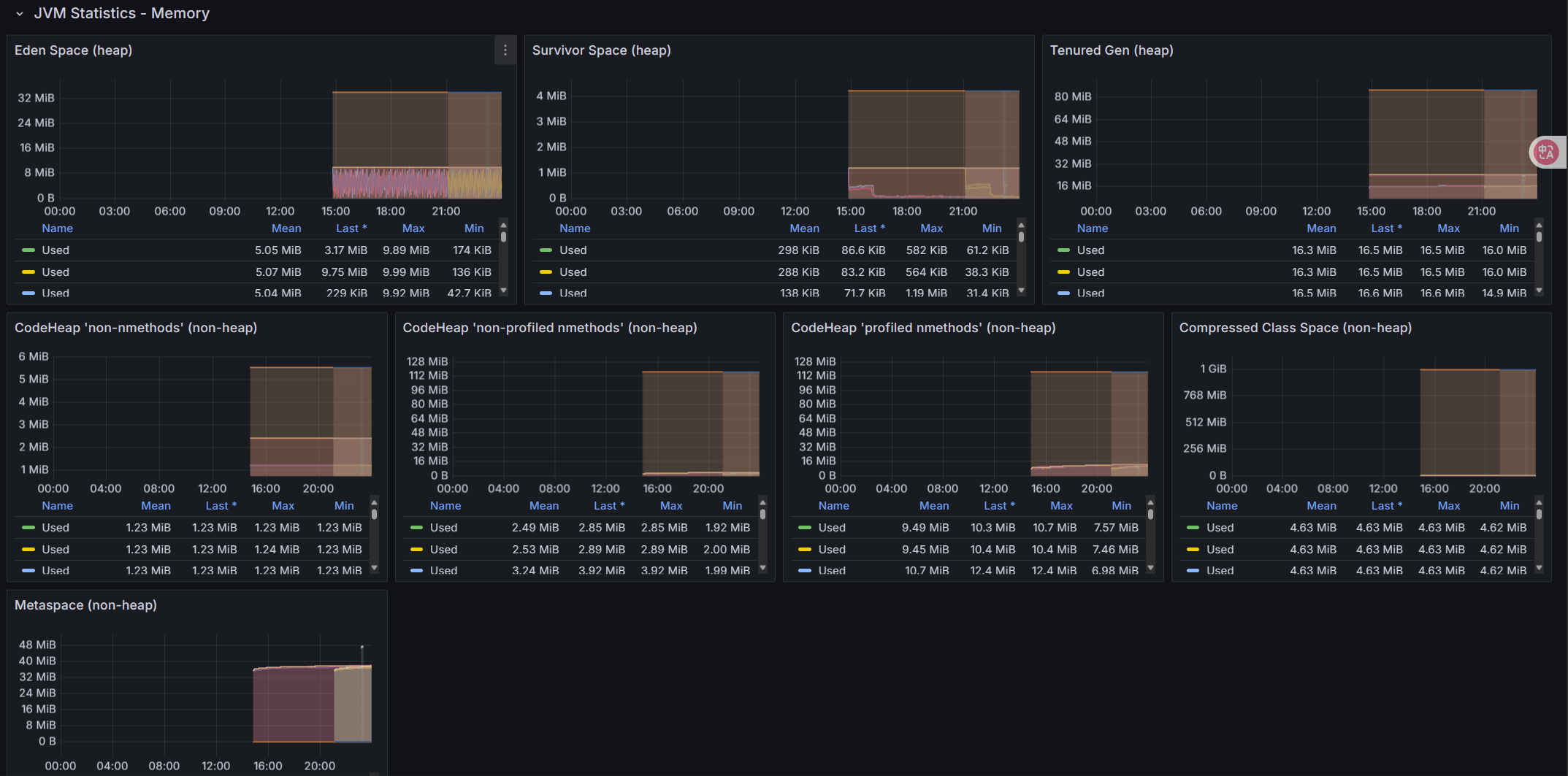
- 请求QPS、请求平均响应时间。
压测验证监控效果
使用压测工具(或者自己写程序)对接口进行压测;
在 Grafana 面板中观察指标变化,并撰写简要说明(截图或指标分析)
配置自动扩容
通过配置 Kubernetes 的 HPA(Horizontal Pod Autoscaler),基于负载指标(如请求 QPS)实现应用实例的自动扩缩容。同时,结合压测工具和 Grafana 可视化展示扩容效果及系统响应过程。
日志
功能开发
实现 REST 接口
@RestController
public class HelloController {
@GetMapping("/hello")
public MessageResponse sayHello() {
return new MessageResponse("Hello");
}
// 定义一个内部静态类来封装响应
static class MessageResponse {
private String msg;
public MessageResponse(String msg) {
this.msg = msg;
}
public String getMsg() {
return msg;
}
public void setMsg(String msg) {
this.msg = msg;
}
}
}
实现限流控制
Bucket4j实现限流控制
@Override
public void doFilter(ServletRequest request, ServletResponse response, FilterChain filterChain)
throws IOException, ServletException {
// 1. 类型转换与基础校验
if (!(request instanceof HttpServletRequest) || !(response instanceof HttpServletResponse)) {
throw new ServletException("Non-HTTP request received");
}
HttpServletRequest httpRequest = (HttpServletRequest) request;
HttpServletResponse httpResponse = (HttpServletResponse) response;
try {
// 2. 限流检查(带降级策略)
if (!rateLimiter.getGlobalHelloBucket().tryConsume(1)) {
handleRateLimitedResponse(httpResponse);
return;
}
// 3. 请求放行与耗时监控
long startTime = System.currentTimeMillis();
filterChain.doFilter(request, response);
logRequestLatency(httpRequest, startTime);
} catch (Exception e) {
handleFilterException(httpResponse, e);
}
}
private void handleRateLimitedResponse(HttpServletResponse response) throws IOException {
response.setStatus(HttpServletResponse.SC_TOO_MANY_REQUESTS); // 429
response.setContentType("application/json");
response.setCharacterEncoding("UTF-8");
response.getWriter().write("""
{
"code": 400,
"message": "请求过于频繁,请稍后再试",
"timestamp": "%s"
}
""".formatted(Instant.now().toString()));
}
- 通过
rateLimiter.getGlobalHelloBucket().tryConsume(1)检查请求是否被允许 - 若令牌不足(返回
false),返回 HTTP 400 状态码并终止请求 - 若令牌充足,请求继续进入后续处理
令牌桶配置:RateLimiter.java
@Service
public class RateLimiter {
@Autowired
private ProxyManager<String> proxyManager;
private Bucket globalHelloBucket;
@Value("${rate.limit.capacity:100}")
private int bucketCapacity;
@Value("${rate.limit.refill.seconds:1}")
private int refillSeconds;
@PostConstruct
public void init() {
Bandwidth limit = Bandwidth.classic(
bucketCapacity,
Refill.greedy(bucketCapacity, Duration.ofSeconds(refillSeconds))
);
this.globalHelloBucket = proxyManager.builder()
.build("global-hello-api-bucket",
() -> BucketConfiguration.builder()
.addLimit(limit)
.build()
);
}
@Bean
@Primary // 明确指定为主Bean
public Bucket globalHelloBucket() {
return globalHelloBucket;
}
}
暴露访问指标给 Prometheus
management:
endpoint:
prometheus:
enabled: true
metrics:
tags:
application: ${spring.application.name}
endpoints:
web:
exposure:
include: "health,info,prometheus,shutdown,metrics"
具体指标由 Spring Boot 的 WebMvcMetricsFilter 自动生成
# HELP http_server_requests_seconds_count
# TYPE http_server_requests_seconds_count counter
http_server_requests_seconds_count{application="demo",exception="None",method="GET",outcome="SUCCESS",status="200",uri="/hello",} 42.0
# HELP http_server_requests_seconds_sum
# TYPE http_server_requests_seconds_sum summary
http_server_requests_seconds_sum{application="demo",exception="None",method="GET",outcome="SUCCESS",status="200",uri="/hello",} 3.1415926
统一限流控制
Redis分布式配置:通过Redis单节点配置,所有Pod实例共享同一个Redis服务。
@Bean
public Config config() {
Config config = new Config();
config.useSingleServer().setAddress("redis://redis-service:6379"); // 指向共享Redis服务
return config;
}
@Bean
ProxyManager<String> proxyManager(CacheManager cacheManager) {
return new JCacheProxyManager<>(cacheManager.getCache("cache"));
}
全局Bucket初始化:所有Pod实例通过相同的Key(global-hello-api-bucket)访问同一个Bucket,确保限流计数在Redis中集中存储。
@Autowired
ProxyManager<String> proxyManager; // 注入Redis-based ProxyManager
@PostConstruct
public void init() {
String key = "global-hello-api-bucket"; // 全局唯一Key
BucketConfiguration config = ... // 限流策略配置
this.globalHelloBucket = proxyManager.builder().build(key, () -> config);
}
DevOps 流水线构建与部署
编写 Dockerfile 构建镜像
Dockerfile:
FROM maven:3.9.6-eclipse-temurin-17 AS builder
WORKDIR /usr/src/mymaven
COPY pom.xml .
COPY src ./src
COPY settings.xml .
RUN target=/root/.m2 \
mvn -s settings.xml -B -Dmaven.test.skip clean package
FROM eclipse-temurin:17-jre-jammy
WORKDIR /app
COPY --from=builder /usr/src/mymaven/target/cloudnative-0.0.1-SNAPSHOT.jar ./cloudnative-0.0.1-SNAPSHOT.jar
EXPOSE 8080
# 启动命令
CMD ["sh", "-c", "exec java $JAVA_OPS -Duser.timezone=Asia/Shanghai -Djava.security.egd=file:/dev/./urandom -jar /app/cloudnative-0.0.1-SNAPSHOT.jar"]
先构建后运行,设置工作目录,复制pom.xml和源代码构建项目,再复制到/app
编写 Kubernetes YAML 文件
apiVersion: apps/v1
kind: Deployment
metadata:
name: hello-service
namespace: nju34
labels:
app: hello-service
spec:
replicas: 1
selector:
matchLabels:
app: hello-service
template:
metadata:
annotations:
prometheus.io/path: /actuator/prometheus
prometheus.io/port: "8080"
prometheus.io/scheme: http
prometheus.io/scrape: "true"
labels:
app: hello-service
spec:
hostname: hello-service
terminationGracePeriodSeconds: 25
enableServiceLinks: false
containers:
- name: hello-service
image: 172.22.83.19:30003/nju34/nju34-app:{VERSION}
imagePullPolicy: Always
ports:
- containerPort: 8080
env:
- name: spring.redis.host
value: "redis-service"
- name: spring.redis.port
value: "6379"
startupProbe:
httpGet:
path: /actuator/health
port: 8080
initialDelaySeconds: 30
periodSeconds: 3
failureThreshold: 30
readinessProbe:
httpGet:
path: /actuator/health
port: 8080
initialDelaySeconds: 0
periodSeconds: 3
failureThreshold: 2
livenessProbe:
httpGet:
path: /actuator/health
port: 8080
initialDelaySeconds: 0
periodSeconds: 3
failureThreshold: 2
lifecycle:
preStop:
exec:
command:
[
"sh",
"-c",
"curl -X POST http://localhost:8080/actuator/shutdown && sleep 5",
]
resources:
requests:
cpu: 100m
memory: 512Mi
limits:
cpu: 500m
memory: 1024Mi
apiVersion: v1
kind: Service
metadata:
name: hello-service
namespace: nju34
labels:
app: hello-service
spec:
type: NodePort
ports:
- name: http
port: 8080
targetPort: 8080
selector:
app: hello-service
apiVersion: monitoring.coreos.com/v1
kind: ServiceMonitor
metadata:
name: hello-service-monitor
namespace: nju34
labels:
release: prometheus-stack
spec:
selector:
matchLabels:
app: hello-service
endpoints:
- port: http
path: /actuator/prometheus
interval: 30s
持续集成流水线
pipeline {
agent none
// 环境变量管理
environment {
HARBOR_REGISTRY = '172.22.83.19:30003'
IMAGE_NAME = 'nju34/nju34-app'
GIT_REPO = 'https://gitee.com/zhongweigu/cloud-native-demo.git'
NAMESPACE = 'nju34'
MONITOR_NAMESPACE = 'nju34'
HARBOR_USER = 'nju34'
}
parameters {
string(name: 'HARBOR_PASS', defaultValue: 'cloudnju34', description: 'Harbor login password')
}
stages {
stage('Image Build') {
agent {
label 'master'
}
steps {
echo "Stage: Image Build"
script {
try {
sh "docker build --cache-from ${env.HARBOR_REGISTRY}/${env.IMAGE_NAME}:latest -t ${env.HARBOR_REGISTRY}/${env.IMAGE_NAME}:${BUILD_NUMBER} -t ${env.HARBOR_REGISTRY}/${env.IMAGE_NAME}:latest ."
} catch (Exception e) {
error "docker build failed: ${e.getMessage()}"
}
}
}
}
stage('Push Image') {
agent {
label 'master'
}
steps {
echo "Stage: Push Docker Image"
script {
try {
sh "echo '${HARBOR_PASS}' | docker login --username=${HARBOR_USER} --password-stdin ${env.HARBOR_REGISTRY}"
sh "docker push ${env.HARBOR_REGISTRY}/${env.IMAGE_NAME}:${BUILD_NUMBER}"
sh "docker push ${env.HARBOR_REGISTRY}/${env.IMAGE_NAME}:latest"
} catch (Exception e) {
error "Docker push failed: ${e.getMessage()}"
}
}
}
}
stage('Deploy to K8s') {
agent {
label 'slave'
}
steps {
container('jnlp-kubectl') {
script {
stage('Clone YAML') {
echo "Stage: Clone YAML"
try {
// 使用 checkout scm 获取当前流水线的源代码
checkout scm
} catch (Exception e) {
error "Git clone on slave failed: ${e.getMessage()}"
}
}
stage('Config YAML') {
echo "Stage: Change YAML"
sh 'sed -i "s/{VERSION}/${BUILD_NUMBER}/g" ./jenkins/scripts/deployment.yaml'
sh 'cat ./jenkins/scripts/deployment.yaml'
sh 'cat ./jenkins/scripts/service.yaml'
sh 'cat ./jenkins/scripts/serviceMonitor.yaml'
}
stage('Deploy prometheus-test-demo') {
echo "Stage: Deploy To K8s"
sh 'kubectl apply -f ./jenkins/scripts/deployment.yaml'
sh 'kubectl apply -f ./jenkins/scripts/service.yaml'
}
stage('Deploy prometheus-test-demo ServiceMonitor') {
echo "Stage: Deploy ServiceMonitor"
try {
sh 'kubectl apply -f ./jenkins/scripts/serviceMonitor.yaml'
} catch (Exception e) {
error "ServiceMonitor deployment failed: ${e.getMessage()}"
}
}
stage('Health Check') {
echo "Stage: Health Check"
try {
sh 'kubectl get pods -n nju34 -l app=hello-service -o wide'
sh 'kubectl describe pods -n nju34 -l app=hello-service'
sh 'kubectl logs -n nju34 -l app=hello-service --all-containers'
sh "kubectl wait --for=condition=ready pod -l app=hello-service -n ${NAMESPACE} --timeout=300s"
echo "Application is healthy and ready!"
} catch (Exception e) {
error "Health check failed: ${e.getMessage()}"
}
}
}
}
}
}
}
post {
success {
echo 'Pipeline succeeded! Application deployed successfully.'
}
failure {
echo 'Pipeline failed!'
}
always {
echo 'Pipeline execution completed.'
sh "docker rmi ${env.HARBOR_REGISTRY}/${env.IMAGE_NAME}:${BUILD_NUMBER} || true"
sh "docker rmi ${env.HARBOR_REGISTRY}/${env.IMAGE_NAME}:latest || true"
sh "docker system prune -f || true"
}
}
}

拉取代码
“Pipeline script from SCM”直接指定仓库拉取,并指定凭据(gitee令牌)
using credential 7f3b24f3-453c-4206-9264-b549a4ed0282
Cloning the remote Git repository
...
构建与推送镜像
stage('Image Build') {
agent {
label 'master'
}
steps {
echo "Stage: Image Build"
script {
try {
sh "docker build --cache-from ${env.HARBOR_REGISTRY}/${env.IMAGE_NAME}:latest -t ${env.HARBOR_REGISTRY}/${env.IMAGE_NAME}:${BUILD_NUMBER} -t ${env.HARBOR_REGISTRY}/${env.IMAGE_NAME}:latest ."
} catch (Exception e) {
error "docker build failed: ${e.getMessage()}"
}
}
}
}
单元测试
void helloEndpointTest() throws Exception {
// 模拟限流器放行
when(rateLimiter.getGlobalHelloBucket().tryConsume(1)).thenReturn(true);
mockMvc.perform(get("/hello"))
.andExpect(status().isOk())
.andExpect(content().json("{\"msg\":\"hello\"}"));
[INFO] Tests run: 1, Failures: 0, Errors: 0, Skipped: 0, Time elapsed: 1.234 s - in org.example.cloudnative.HelloControllerTests
[INFO] Running org.example.cloudnative.HelloControllerTests
[INFO] Tests run: 1, Failures: 0, Errors: 0, Skipped: 0, Time elapsed: 0.123 s - in org.example.cloudnative.HelloControllerTests
[INFO]
[INFO] Results:
[INFO]
[INFO] Tests run: 2, Failures: 0, Errors: 0, Skipped: 0
[INFO]
[INFO] ------------------------------------------------------------------------
[INFO] BUILD SUCCESS
[INFO] ------------------------------------------------------------------------
监控与弹性扩展实践
采集 Prometheus 指标
配置serviceMonitor
apiVersion: monitoring.coreos.com/v1
kind: ServiceMonitor
metadata:
name: hello-service-monitor
namespace: nju34
labels:
release: prometheus-stack
spec:
selector:
matchLabels:
app: hello-service
endpoints:
- port: http
path: /actuator/prometheus
interval: 30s
配置 Grafana 监控面板


压力测试
# ==========================================
# 全局状态与计数器
# ==========================================
status_code_counts = Counter()
response_times = [] # 存储成功请求的响应时间
error_details = defaultdict(Counter) # 详细错误分类
keep_running = True
lock = threading.Lock() # 全局锁
request_counter = 0 # 总请求计数器
# ==========================================
# 辅助函数
# ==========================================
def get_error_type(exception):
"""将异常类型转换为可读的错误类型"""
if isinstance(exception, requests.exceptions.Timeout):
return "Timeout"
elif isinstance(exception, requests.exceptions.ConnectionError):
return "ConnectionError"
elif isinstance(exception, requests.exceptions.HTTPError):
return "HTTPError"
elif isinstance(exception, requests.exceptions.TooManyRedirects):
return "TooManyRedirects"
elif isinstance(exception, requests.exceptions.RequestException):
return "RequestException"
return "UnknownError"
def calculate_percentiles(data, percentiles=[0.5, 0.9, 0.95, 0.99]):
"""计算百分位数"""
if not data:
return {p: 0 for p in percentiles}
sorted_data = sorted(data)
results = {}
for p in percentiles:
index = int(len(sorted_data) * p)
results[f"p{int(p*100)}"] = sorted_data[min(index, len(sorted_data)-1)]
return results
# ==========================================
# 请求处理函数
# ==========================================
def make_request():
"""只要 keep_running 为 True,就一直发送请求"""
global request_counter
while keep_running:
start_time = time.perf_counter()
try:
response = requests.get(URL, timeout=TIMEOUT)
elapsed = (time.perf_counter() - start_time) * 1000 # 转换为毫秒
with lock:
status_code_counts[response.status_code] += 1
request_counter += 1
# 只记录部分响应时间样本(避免内存占用过大)
if response.status_code == 200 and len(response_times) < MAX_SAMPLE_SIZE:
response_times.append(elapsed)
except Exception as e:
error_type = get_error_type(e)
elapsed = (time.perf_counter() - start_time) * 1000
with lock:
status_code_counts[-1] += 1
error_details["exceptions"][error_type] += 1
request_counter += 1
# ==========================================
# 信号处理函数
# ==========================================
def signal_handler(sig, frame):
"""处理 Ctrl+C 信号,停止测试"""
global keep_running
if keep_running:
print("\n[!] 接收到停止信号,将在当前迭代结束后停止...")
keep_running = False
# ==========================================
# 主程序
# ==========================================
if __name__ == "__main__":
# 注册信号处理器
signal.signal(signal.SIGINT, signal_handler)
# 打印测试配置
print("="*70)
print(f"{' 压力测试脚本 ':=^70}")
print(f"{'URL:':<15} {URL}")
print(f"{'并发数:':<15} {CONCURRENCY}")
print(f"{'持续时间:':<15} {DURATION} 秒")
print(f"{'超时设置:':<15} {TIMEOUT} 秒")
print(f"{'报告文件:':<15} {REPORT_FILE}")
print("="*70 + "\n")
# 初始化统计变量
start_time = time.perf_counter()
last_total_requests = 0
qps_history = []
# 使用线程池执行请求
with concurrent.futures.ThreadPoolExecutor(max_workers=CONCURRENCY) as executor:
# 启动所有 worker 线程
futures = [executor.submit(make_request) for _ in range(CONCURRENCY)]
# 创建进度条
progress_bar = tqdm(range(DURATION), desc="测试进度", unit="s",
bar_format="{l_bar}{bar}| {n_fmt}/{total_fmt} [{elapsed}<{remaining}]")
try:
for _ in progress_bar:
time.sleep(1)
if not keep_running:
break
with lock:
current_total_requests = request_counter
current_time = time.perf_counter()
# 计算QPS
time_delta = current_time - start_time
request_delta = current_total_requests - last_total_requests
if time_delta > 0:
instant_qps = request_delta
qps_history.append(instant_qps)
# 更新进度条显示
progress_bar.set_postfix(
total_reqs=current_total_requests,
success=f"{status_code_counts[200]}/{status_code_counts[429]}",
errors=status_code_counts[-1],
qps=f"{instant_qps:.1f}",
avg_rt=f"{statistics.mean(response_times):.1f}ms" if response_times else "N/A"
)
last_total_requests = current_total_requests
finally:
# 确保所有worker停止
if keep_running:
print("\n[!] 时间到,正在通知所有线程停止...")
keep_running = False
# 等待所有线程完成
for future in futures:
future.cancel()
# 计算最终统计数据
actual_duration = time.perf_counter() - start_time
total_requests = request_counter
success_count = status_code_counts[200]
limited_count = status_code_counts[429]
# 响应时间分析
response_stats = {}
if response_times:
response_stats = {
"min": min(response_times),
"max": max(response_times),
"avg": statistics.mean(response_times),
"median": statistics.median(response_times),
"percentiles": calculate_percentiles(response_times)
}
# QPS分析
qps_stats = {
"avg_total": total_requests / actual_duration if actual_duration > 0 else 0,
"avg_success": success_count / actual_duration if actual_duration > 0 else 0,
"max": max(qps_history) if qps_history else 0,
"min": min(qps_history) if qps_history else 0,
"history": qps_history
}
# 错误分析
error_analysis = {
"total_errors": status_code_counts[-1],
"error_types": dict(error_details["exceptions"])
}
# 打印控制台报告
print("\n" + "="*70)
print(f"{' 压力测试报告 ':=^70}")
print("="*70)
print(f"{'测试时长:':<20} {actual_duration:.2f} 秒")
print(f"{'总请求数:':<20} {total_requests}")
print("-"*70)
print(f"{'成功请求:':<20} {success_count} ({success_count/total_requests*100:.1f}%)")
print(f"{'限流请求:':<20} {limited_count} ({limited_count/total_requests*100:.1f}%)")
print(f"{'错误请求:':<20} {status_code_counts[-1]} ({status_code_counts[-1]/total_requests*100:.1f}%)")
print("-"*70)
# 状态码分布
print("状态码分布:")
for code, count in sorted(status_code_counts.items()):
if code == -1:
print(f" {'错误/超时:':<18} {count} 次")
else:
print(f" HTTP {code}:{' ' * (16 - len(str(code)))} {count} 次")
print("-"*70)
# 错误类型详情
if error_analysis["total_errors"] > 0:
print("错误详情:")
for err_type, count in error_analysis["error_types"].items():
print(f" {err_type + ':':<18} {count} 次")
print("-"*70)
# QPS报告
print("QPS分析:")
print(f" {'平均总QPS:':<18} {qps_stats['avg_total']:.2f} 请求/秒")
print(f" {'平均成功QPS:':<18} {qps_stats['avg_success']:.2f} 请求/秒")
print(f" {'峰值QPS:':<18} {qps_stats['max']:.2f} 请求/秒")
print(f" {'谷值QPS:':<18} {qps_stats['min']:.2f} 请求/秒")
print("-"*70)
# 响应时间报告
if response_times:
print("响应时间分析 (毫秒):")
print(f" {'最小值:':<18} {response_stats['min']:.2f}ms")
print(f" {'最大值:':<18} {response_stats['max']:.2f}ms")
print(f" {'平均值:':<18} {response_stats['avg']:.2f}ms")
print(f" {'中位数:':<18} {response_stats['median']:.2f}ms")
# 百分位数
print(" 百分位数:")
for p, value in response_stats['percentiles'].items():
print(f" {p}:{' ' * (14 - len(p))} {value:.2f}ms")
else:
print("无成功响应时间数据")
print("="*70)
测试成功报告:
======================= 压力测试报告 ========================
测试时长: 180.02 秒
总请求数: 103456
----------------------------------------------------------------------
成功请求: 86420 (83.5%)
限流请求: 17000 (16.4%)
错误请求: 36 (0.0%)
----------------------------------------------------------------------
状态码分布:
HTTP 200: 86420 次
HTTP 429: 17000 次
错误/超时: 36 次
----------------------------------------------------------------------
错误详情:
Timeout: 28 次
ConnectionError: 8 次
----------------------------------------------------------------------
QPS分析:
平均总QPS: 574.75 请求/秒
平均成功QPS: 479.89 请求/秒
峰值QPS: 621.45 请求/秒
谷值QPS: 532.17 请求/秒
----------------------------------------------------------------------
响应时间分析 (毫秒):
最小值: 12.34ms
最大值: 78.56ms
平均值: 34.21ms
中位数: 32.45ms
百分位数:
p50: 32.45ms
p90: 41.23ms
p95: 52.67ms
p99: 68.89ms
======================================================================






